Ainda não encontrou esse recurso no seu sistema?
Não se preocupe! Trabalhamos com a liberação gradual dos novos recursos. Logo logo ele estará disponível para você também!
O que é
A Consulta de Turmas existe para facilitar a visualização e o controle da grade de aulas.
Nela, o gestor consegue ver quais são os horários disponíveis, além de acompanhar os alunos incluídos em cada turma, tudo em um único lugar.
A partir dessa visão, fica mais simples analisar o comportamento das turmas no dia a dia, identificando quais têm mais marcações e reposições, quais estão com baixa ocupação e quais já operam com alta ocupação.
Isso ajuda a manter a organização da grade e tomar decisões mais seguras sobre ajustes de horários e distribuição das turmas.
Curiosidade da tela
É apresentada uma legenda em cores que indica se a turma está com baixa ou alta ocupação.
Por exemplo, considerando turmas configuradas com limite de 10 alunos, o sistema exibirá a legenda da seguinte forma:
-
Verde – ocupação muito baixa (até 20%)
Indica que a turma possui apenas 0 a 2 alunos agendados. -
Verde azulado – ocupação baixa (de 20 a 40%)
Indica que a turma possui 3 ou 4 alunos agendados. -
Amarelo – ocupação média (de 40 a 60%)
Indica que a turma possui 5 ou 6 alunos agendados. -
Laranja – ocupação alta (de 60 a 80%)
Indica que a turma possui 7 ou 8 alunos agendados. -
Vermelho – ocupação muito alta (acima de 80%)
Indica que a turma possui 9 ou 10 alunos agendados.
Além das informações de ocupação, o relatório também permite identificar inclusões de alunos na turma após o início da aula, representadas pelo símbolo (+), e as desmarcações de alunos já matriculados, representadas pelo símbolo (–).


É possível baixar a listagem das turmas em PDF ou EXCEL.
Permissão necessária
É necessário ter a permissão “9.39 – Permitir visualizar o relatório de Consulta de Turma” habilitada no perfil de acesso do módulo ADM.
Como fazer
1. Na lupa de busca do sistema, pesquise por “Consulta de Turmas“;

2. Será apresentada uma tela com alguns filtros para consulta. Selecione os filtros desejados e clique em “Consultar”;
Observação: caso não seja selecionado nenhum filtro, ao realizar a consulta o sistema apresentará as informações de todas as turmas configuradas.

- Modalidade: selecione a modalidade da turma que deseja pesquisar;
- Turma: selecione o nome da turma;
- Professor: selecione o nome do professor responsável pela turma;
- Exibir reposições: marque esta opção para que o sistema apresente todas as reposições realizadas nas turmas;
- Dias da semana: selecione o(s) dia(s) da semana correspondente(s) à turma pesquisada;
- Horários: selecione o(s) horário(s) correspondente(s) à turma pesquisada.
3. Abaixo, o sistema apresenta as turmas de acordo com os filtros aplicados;

- Turma: apresenta o identificador (nome) da turma;
- Professor: apresenta o professor responsável pela turma;
- Nível: apresenta o nível cadastrado para a turma;
- Ambiente: apresenta o ambiente em que a aula é realizada;
- Média Ocupação: apresenta, em porcentagem, a média de ocupação da turma;
- Horário: apresenta o horário de início e término da turma;
- Dom / Seg / Ter / Qua / Qui / Sex / Sáb: apresenta a quantidade de vagas disponíveis. Quando a opção Exibir reposições estiver marcada, o sistema apresenta a quantidade de vagas disponíveis e o limite de ocupação da turma;
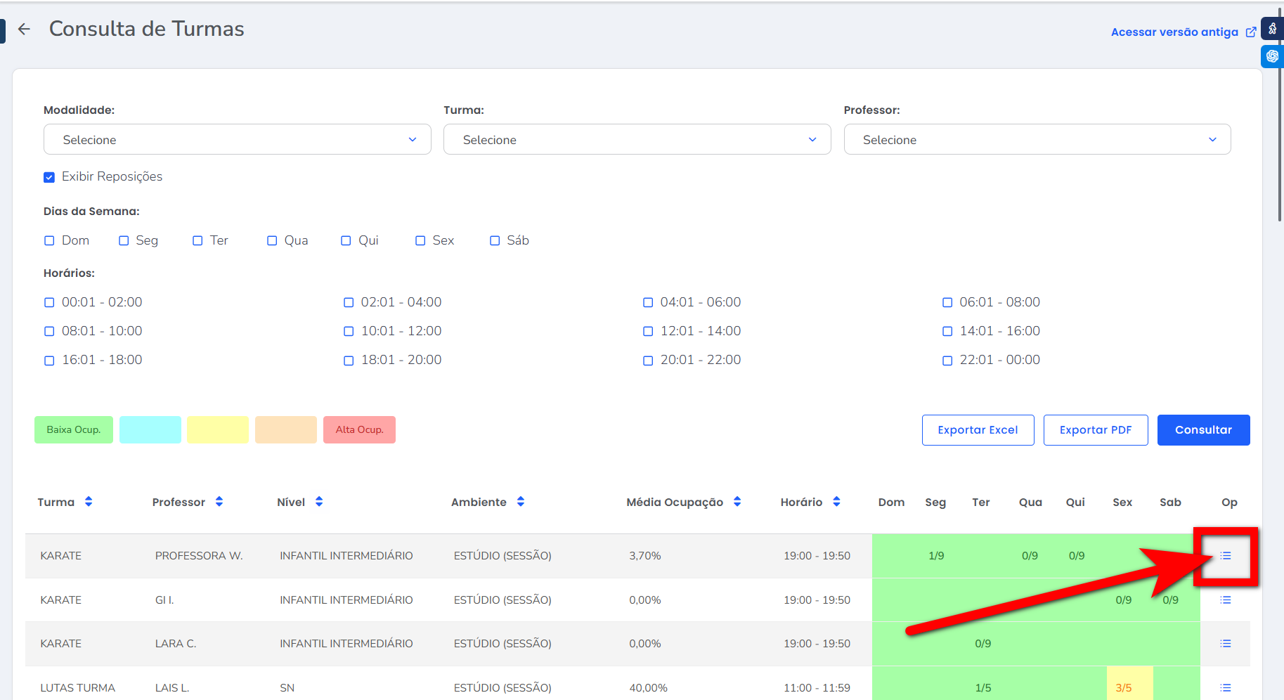
- Op: esta opção direciona para a lista de chamada.
4. Ao clicar sobre o dia da semana, o sistema apresentará uma tela com as informações da lista de alunos da turma;

- Código Turma: apresenta o código de cadastro da turma;
- Código Horário: apresenta o código do horário da turma;
- Horário Disponível (Venda): indica se o horário está disponível ou não para venda;
- Nome da Turma: apresenta o nome da turma;
- Professor: apresenta o professor responsável pela turma. Neste campo, é possível alterar o professor apenas para este dia e horário;
- Nível: apresenta o nível da turma;
- Ambiente: apresenta o ambiente de execução da turma;
- Hora Início/ Hora Fim: apresenta o horário de início e término da turma;
- Dia da Semana: apresenta o dia da semana correspondente à turma selecionada;
- Número máximo de alunos: apresenta a quantidade máxima de ocupação da turma;
- Nº de alunos matriculados: apresenta a quantidade de alunos matriculados na turma;
- Nº de alunos em reposição: apresenta a quantidade de alunos que realizaram reposição neste dia e horário;
- Nº de matrículas futuras: apresenta a quantidade de alunos agendados com matrículas futuras nesta turma.
5. Ao clicar neste ícone
apresentado na coluna Operações, o sistema redireciona para a lista de chamada da turma.

5.1. Nessa tela, é possível pesquisar por um período específico para visualizar os alunos da turma, com seus respectivos dias e horários;

5.2. É possível registrar a presença do aluno marcando o checkbox correspondente;

5.3. Também é possível imprimir a listagem para realizar um controle manual.

Saiba mais
Para saber como cadastrar uma turma, clique aqui.
Para saber como vender um plano de turma, clique aqui.
Para saber como cadastrar descontos por ocupação turma, clique aqui.
Para saber mais sobre a nova tela de Turmas, clique aqui.
